A²D - Agentic Asset Designer - Design secure, compliant MCP Server specifications and Agent Cards with built-in mocking, validation, and seamless publishing to Anypoint Exchange
MCP Design, Mock & Test — design, mock, and test MCP servers and Agent Cards.
Empower AI Engineers and Integration / API Developers through no-code design tools with built-in security, testing, and compliance checking to ensure quality and consistency across your organization.

Overview
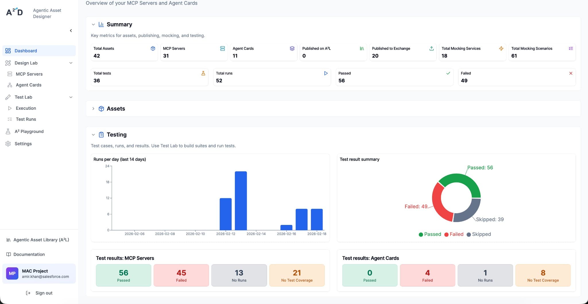
Get an at-a-glance view of your MCP Servers and Agent Cards. Summary metrics cover total assets, publishing (A²L, Exchange), mocking services and scenarios, and testing (tests, runs, passed/failed). Expandable Summary, Assets, and Testing sections show runs per day, pass/fail/skip distribution, and results by MCP Servers and Agent Cards.
The A²D Features enables organization to build future-proof agentic assets to accelerate reliable and high quality implementation in the landscape transformation. Democratize agentic asset design to every user and drive innovations faster by shifting left in the asset delivery.
Join a growing community of AI Engineers and Integration / API Developers
Discover the Agentic Asset Library, Anypoint Platform, and stay current with the community.